Testimonials
A couple of reviews from SourceForge
Collectors
There will be one Collector for every DBMS Vendor, below are what's currently supported!
Click on each Collector below to see status/details!
Call To Action
Download DbxTune, and start to play around with it!
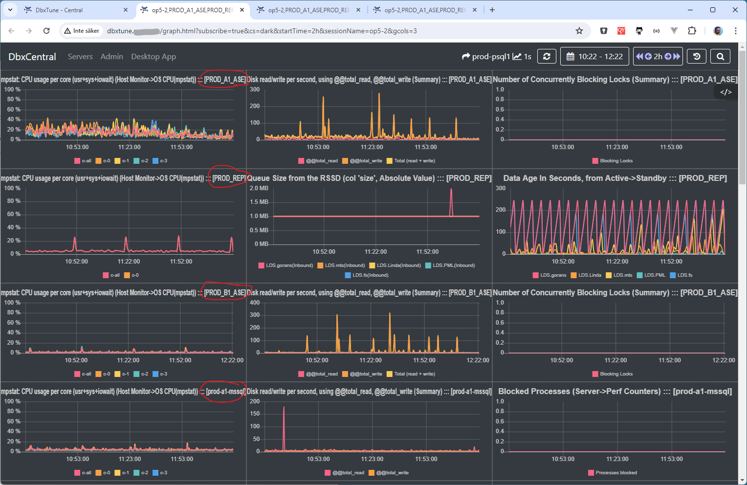
If you want to view what DbxCentral can give you, look at my development environment.
Main landing page
System Selected Charts for one SQL Server
All Charts for one SQL Server
Team
We are a couple of persons that are working on this project.
But it's mainly one person
Göran Schwarz
Screenshots
A couple of screenshots, both on the 'WEB Interface' and the 'GUI Tool'
Pricing
This is free and Open Source project
However, since I spend to many hours on this project, I would like to get something in return...
Pull Request will be accepted at Github
Business
$?
- Please consider sponsor the project
- If you save time and money using it!
it's also fare that you contribute - One way to contibute - Is to hire me as a Consultant
Contact
Location:
Fridhemsgatan 8, 112 40 Stockholm, Sweden
Email:
goran_schwarz@hotmail.com
Call:
+46 730701218